本文由 优码资源网 – admin 发布,转载请注明出处,如有问题请联系我们!物联网管理系统源码 号卡智能管理平台 轻量级物联网综合业务支撑平台

免费下载
  • 深夜不及人心下载了
  • 不必在乎太多下载了
  • 漂流下载了
  • King下载了
  • 九月下载了
  • 林七.下载了
  • 你的北音下载了
  • 大卓君下载了
  • 不忘初心下载了
  • 左岸印象下载了
  • 源码分类:其他源码
  • 系统品牌:其他
  • 开发语言:PHP
  • 数据库:MySqL
  • 请勿商业运营,违法使用和传播!仅供研究学习使用!
  • 简介:

    物联网管理系统源码 号卡智能管理平台 轻量级物联网综合业务支撑平台

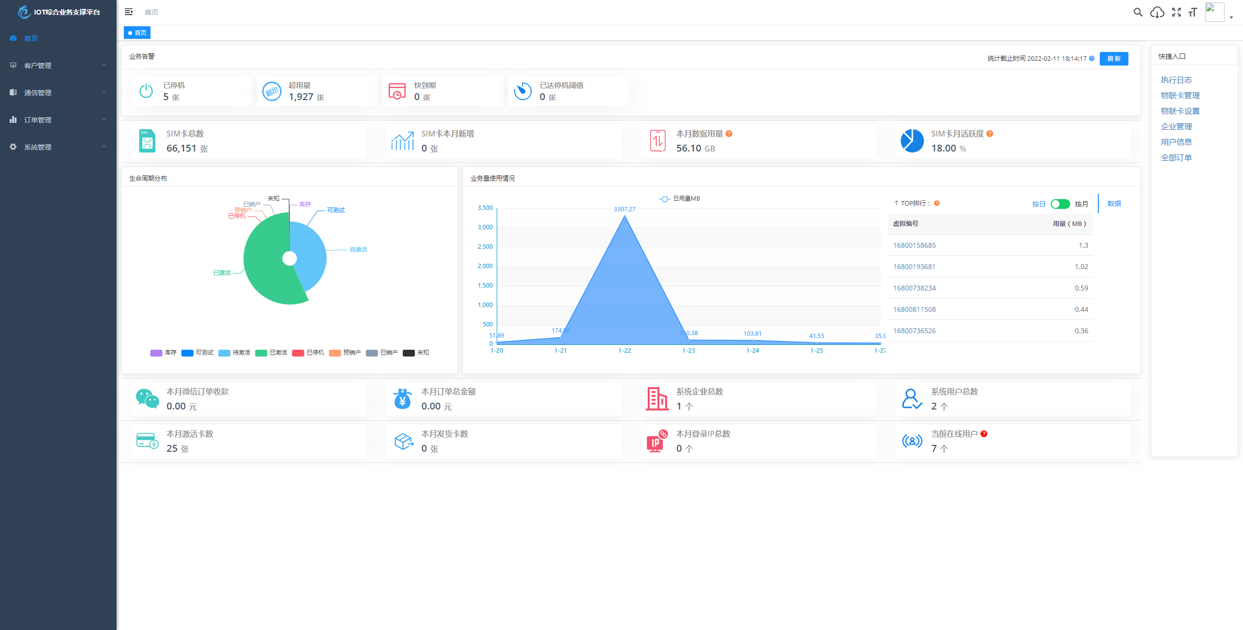
    基于 SpringBoot、Vue、Mybatis、RabbitMq、Mysql、Redis 等开发轻量级物联网综合业务支撑平台。支持物联网卡、物联网模组、卡+模组融合管理。提供状态、资费、客户、进销存、合同、订单、续费、充值、诊断、账单等功能。

    平台可同时接入中国移动、中国电信、中国联通、第三方物联网卡进行统管理。逐步完善平台,助您快速接入物联网,让万物互联更简单


    图片



    评论(0条)

    admin admin
    admin
    img

    物联网管理系统源码 号卡智能管理平台 轻量级物联网综合业务支撑平台

    下载积分
    免费
    说明

    您下载所消耗的积分将转交上传作者。上传资源,免费获取积分!